Using “collectd” (collecting metrics) -> InfluxDB (database backend) -> Grafana (GUI).
Same issue here too. storagenode consuming all memory.
Simple and power way, use netdata
Installer:
bash <(curl -Ss https://my-netdata.io/kickstart.sh)
Will check, Thank you.
Issue should be fixed in v0.14.13 according to the changelog here:
If you don’t use watchtower, please update!
@BrightSilence Thank you, just I readed changelog. Updated, looks better, let see later.
Thanks @BrightSilence !
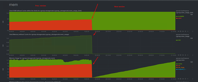
Seems like issue fixed, I not see that memory consumption is growing like on previous version.
I appreciate the thanks, but I’m just reporting it. Thank the storjlabs people for fixing it so quickly. 
I can confirm, issue was fixed!
As you can see, after upgrade to new version memory consuption is normal.
![]()
My ram is rising again !
Please, show the rest of htop, where we can see how much used by the storagenode container.
Also, do you have a dashboard running?


As you can see, the storagenode uses only 862M, which is below the 1GB
@Lucas run command docker stats, looks like:
Here you can see more detail information about containers.
In few posts above I wrote about docker parameter to limit RAM usage (my node have 6GB, but placed 4GB as limit for storagenode).
Thanks a lot you two !
Memory consumption has reduced greatly. Thank you.
Would you get some clue what measurement of timeout should be and what the docker command?
got the same problem with “upload rejected, too many requests {“live requests”: 7}”
what the solution or where the direction to dig?

