I’m constantly looking for some new ideas, what can be monitored about node. Maybe you can share what do you monitor? Since my previous post: Node monitoring
I additionally added:
Temperatures monitoring:
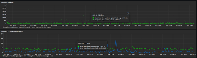
Uploads duration and uploads / downloads count:
Trigger if versions mismatch
(outputs of
sudo docker exec storagenode ./storagenode version 2>/dev/null | grep -Po "Version: v\K(\S+)" | grep -v "^$"
vs.
curl https://version.storj.io 2>/dev/null | jq -r '.processes.storagenode.suggested.version'
)



