Node stopped receiving ingress despite having 100GB free space (Windows)

Hi everyone,

I am running a Storage Node on Windows. I noticed that my node has stopped receiving new data (ingress) recently.

However, when I check my disk drive, I still have about 100GB of free space remaining.

I would appreciate any advice or troubleshooting steps. Thanks!

what dashboard show, is there a space, what HDD show is there really physical free space?

1 Like

Strangely similar behavior I see in the post below:
Multiple nodes on same subnet; only one getting traffic - Node Operators / troubleshooting - Storj Community Forum (official)

My nodes stop getting ingress at around 80% filled, but they are around 600GB in size, so it matches your missing 100GB

1 Like

Yes, it’s a spread symptom, on Linux and Windows nodes with hashstore. Let’s wait for the update, because there are many impruvements. We are on a pretty old version still.

1 Like


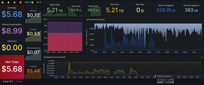
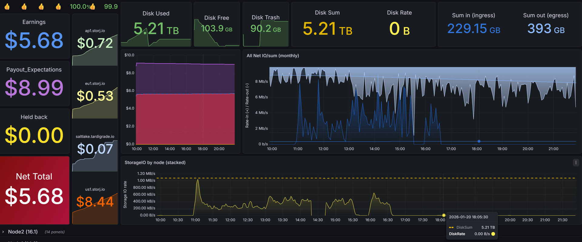
The dashboard is similar to Grafana, but the capacity displayed in Windows is a bit higher.

That makes sense. I’ll wait for the fix.

1 Like

I hope the fixed version is released soon! :slight_smile:

1 Like

Yes, those 15 cent we loose every month keeps us from buying that dream Lambo. :sweat_smile:

2 Likes

binary/decimal measure units. Windows is known as using a decimal measure units (MB/GB/TB..) for binary calculations (it should be MiB/GiB/TiB).
Basically you need to do in PowerShell to have real TB, not TiB:

5.45TB / 1e12
1 Like

In my case on windows, I have other problem, that nodes write disk till the end.
i use 4 TB disk, 3.6TB given to node, but it write it till 0 left.
I have it a least on 10 nodes in different servers.

1 Like

This perhaps because it cannot delete source logs after compaction if there were opened handlers due to Windows limitations.
Here is a possible fix:
https://review.dev.storj.tools/c/storj/storj/+/20048

1 Like