high ingress with the same egress of half stored data people complain.
don’t simplify too much
Storj have to know it! Their accounting system should tell it as they calculate the customers’ costs on daily base (or even on real time).
BTW it can be found out by a very easy report:
How many of the total registered accounts are on free tier?
What is the stored amount of these accounts?
How many of the total registered accounts were upgraded from free tier?
What is the stored amount of these accounts?
And all of the above by satellite.
In a minute they can figure out if someone is playing with the free tier or a real, big customer started to upload their data. Btw, if someone with over PB of data would like to join, he had to talk with sales and sales support first…
It is crystal clear for them, just they don’t share the info. ![]()
I believe we shared that we are adjusting free tier limits due to abuse, and that may get adjusted further in order to limit ongoing issues around it. Some potential free tier abusers likely created many accounts which have not been purged yet. Some growth is going to be due to this free tier abuse.
If you ask me how much and such, I don’t know because I don’t know what any one abuser is doing that breaks terms of service versus legit usage of the network. That is something our engineering team is working on.
Synthetic (test) data is not put on production servers. Minus some QA style testing data that is small for performance tracking and bug checks, etc.
No one at Storj is looking to add extra data to enlarge expenditure, except where JG already mentioned.
We do have a newsletter where we announce business deals and happenings when it makes sense to do so. We don’t control customers, so even if they were to tell us, “We have 500 PB of data we are going to upload!” doesn’t tell us when, how quickly, and for how long. We do have capacity planning discussions with customers. But to tell SNO’s that 500 PB is incoming is outside of our knowledge. It all depends on the customer’s timing, not our own.
I would expect some of this data to be erased at some point due to cleansing the abusers off the platform. Storage allotments will lower. The timing is unknown right now. I am making an assumption. It “could” be all legit data. Probably not though. Once the free tier abuse is managed, we will have a better idea of customer data flow.
Yes at this rate I’ll do over 1TB in under a month on my node.
near 3tb per node if everything will never stop
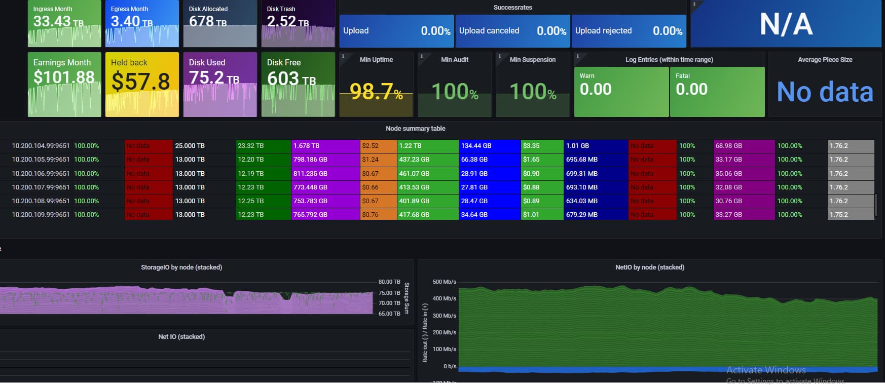
hello, could you explain to me how to make a graph like this?
Hello,
here you have all info:
I was wondering. The load is increasing but the est. Payout is declining. Can Someone explain it to me or is it normal?
Est. Payout started at 23usd at the beginning and is now at 21.8usd.
As i can only add 1 image. Here is the usage from one day:

From my end I see that test data is still coming, but at a lower rate. The Dashboard shows constant upward trend.
Multiple IPs I presume?
You get some test data from repair of course. Doesn’t mean new data is coming into the network.
8 geo locations with 8 IPs.
did you mean to post this in the bandwidth comparison thread? Or how is this related to the node payouts subject? I guess what I am saying is can we try to focus on the matter at hand.
Test data is still coming… Everybody asks to stop test data and remove it. I was just showing some stats about it. I think we already discussed the payouts inside and out… there is nothing more to it. Now we just debate and observe how things are moving forward, test data being one of them.
You seem to have ignored my reply though… Almost all of that will be repair. Not new data.
@BrightSilence
I read the reply, and that’s why I posted the graph; but is my fault to post incomplete data without explanations. I had a lot of things to do, sorry. In short, I don’t realy care about test data, or what type of data is on my nodes, as long as I get payed. I just try to bring some numbers into this debate over test data. I don’t know how accurate the dashborad is, but from what I see on it, there seems to be more than just repair and audits:
-data storted on 1 april: 29.74 GB
-data stored on 12 april: 43.85 GB
-data accumulated in april: 14.11 GB
-repair and audit in april: 37.05 MB
-egress: 107.8 MB.
@heunland
I think I missed that.




